Ziel und Problemstellung: Wie können all diese Funksteckdosen am besten eingebunden werden? Wie kann ich die Geräte meiner Wohnung smart steuern und Energie bzw. Stromkosten sparen? Wie kann eine effektive Lastverteilung durchgeführt werden? Wie können die Daten gesammelt und aufbereitet werden?
Ergebnisse: Ein Smart-Home auf OpenHAB-Basis wurde erschaffen und mittels Grafana sowie stetigen Hardware-Komponenten erweitert. Zudem erweitert mein RF-Gateway sowie mein großes Akkusystem den Aufbau, womit der Aufbau eine große persönliche Sinnhaftigkeit erreicht. Diese Steuerung ist hierbei auch für Energieanbieter interessant bzw. ein Vorreiter als Early Adopter eines Wetter-, und Markt-orientierten Stromverbrauchs.
Hintergründe und Anforderungen
- Anfänge: Nach erstmaligem Interesse auf der HTL, mit konkretem Kontakt mit Gebäudeautomatisierung bzw. Smart Home Geräten im Bachelor und mit meinem Bachelorprojekt hat es sich ergeben meine Wohnung einer Steuerungseinheit zu versehen. Zu Beginn war es einfach ein Komfortthema die Funksteckdosen per Handy-App steuern zu können.
- Messerweiterungen: Doch mit der Erweiterung des Smart Homes um alte Funksteckdosen und dem Wunsch den Verbrauch konkreter Geräte(gruppen) erfassen zu können, wurde der Einsatz von smarten Funksteckdosen obligatorisch.
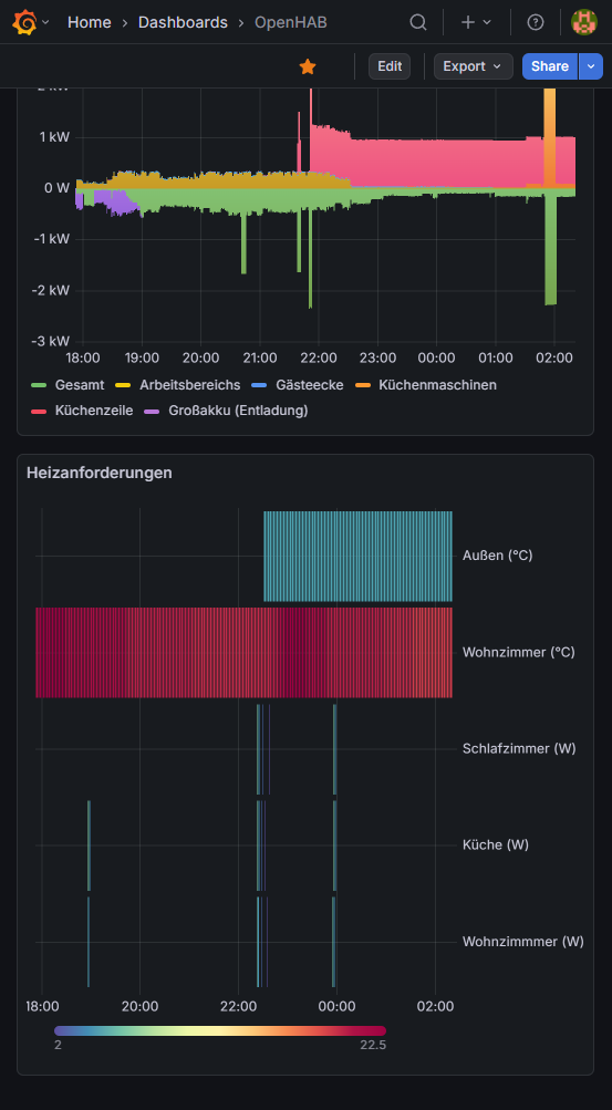
- Heizungssteuerung: Diese Erweiterung geschah wegen dem teuren Gas und den Wunsch eine Einzelraumsteuerung samt intelligenter Thermensteuerung einzuführen. Genutzt werden hierfür 230V-Thermostate mit Fühler und die WiFi-Sockets, die über Fußbodenheizungs-Aktoren die Radiatoren öffnen und schließen. Das Smart Home wiederum schaltet die Therme dann auf binärer Basis der Thermostate (>1W => bitte heizen).
- Stundenstrompreis: Später wurde mein alter Stromzähler durch einen smarten ersetzt. Dieser Smart Meter ist per Infrarot-Schnittstelle auslesbar und konnte nach etwaiger Entzifferung genau wie die Funksteckdosen eingebunden werden. Angesichts des einfachen, jedoch sehr effektivem Smart Home wurde bald klar, dass mit solchem aktiv Gewinn erzielt werden kann. Angeboten haben sich hierauf Anbieter wie aWATTar. Seitdem der umständliche Wechsel erfolgt war, werden mit statistischen Methoden gezielt Geräte zu teuren Stunden ausgeschaltet und zu günstigen Stunden die großen Verbraucher eingeschaltet. Gerechnet wird hierbei mit dem Bruttogesamtpreis. Also dem Bruttoenergiepreis vom Anbieter und dem Bruttogrundpreis (bestehend aus Grundgebühr, Netzentgelte, Abgaben und Steuern), der auf Basis meiner Rechnungen ermittelt wurde.
- Lastverteilung Dauerverbraucher: Als Absicherung zu Fallstricken wie Preisspitzen zum doppeltem oder gar dreifachem Strompreis wurde während meiner Masterstudien ein möglichst einfaches Akkusystem auf 24V-Basis hinzugefügt. Zwei Funksteckdosen steuern hierbei die Flussrichtung der Energie, wobei das Smart Home anhand statistischer Werte und einfacher Denkweisen die jeweiligen Stunden gewinnerzielend und Akku-schonend auswählt.
- Home Assistant Test: Parallel dazu wurde HA eine Zeit getestet. In der Tat ist das System ein ernstzunehmender Konkurrent. Nach all dem Aufwand war trotz des schöneren Anblicks es mir meine Zeit nicht wert zu wechseln, dazumal ebenfalls aktiv an OpenHAB entwickelt wird.
Hardwareliste:
- Smart Home Computer: Raspberry Pi 4 (OpenHABian)
- Funksteckdosen (alt): Mumbi Funksteckdosen
- Funksteckdosen (neu): Nous A1T WiFi Smart Sockets mit Tasmota-Firmware
- Smart Meter: Siemens IM350
- IR-Reader für Smart Meter: Christians Technikshop WiFi IR SMI V32 – WLAN IR-Lesekopf für Smart Meter
- Thermostat Therme: Tuya Thermostat (keine Empfehlung, Cloudzwang)
- Raumthermostate: Thermostat mit Fühler
- Akku: LiFePO4 100Ah 12V x2
- Ladegerät: Victron Energy Blue Smart IP22 24-Volt 16 Ampere
- Batteriewächter: Victron Energy SmartShunt 500 Amp Batteriewächter
- Wechselrichter: Fulgutonit 1000W Netzgekoppelter Solar Wechselrichter mit Lastanpassung (Ringmessgerät)
Fazit: Mein Smart Home konnte nicht nur sehr günstig errichtet werden, es wurden hierbei über die Jahre bereits hunderte Euros gespart. Wenn auch das Akkusystem sich in diesem Fall nicht rentiert (1380€ Projektkosten, 1€ Gewinn / Monat). Es wird daher im Sommer mit einer kleinen Solaranlage am Land betrieben und dient im Winter als Absicherung bzgl. Extremfällen in diesem Smart Home. In jedem Fall werden so Solar-, und Windpeaks (bei aWATTar sehr günstig) besser genutzt. Für die Umwelt heißt dies: Gas und Kohle kommen seltener zum Einsatz. In der Hinsicht vereint dieses Projekt mein Bachelorstudium in Smart Homes und das Wissen aus meinem abgebrochenen Master in Erneuerbaren Energien.








